You will learn
Learn how to adjust your default email, SMS, or mobile push attribution window settings. Message attribution assesses customer actions and revenue across each marketing channel and message and the period in which these actions occurred. Additionally, remove bot clicks and Apple Privacy opens from attribution or reporting to more accurately capture real customer data.
Default message attribution settings
For customers who joined Klaviyo on or after 10/9/24:
- 5 days for email clicks
- 5 days for email opens
- 5 days for SMS clicks
- 12 hours for SMS deliveries
- 24 hours for push opens
For customers who joined Klaviyo before 10/9/24:
- 5 days for email clicks
- 5 days for email opens
- 24 hours for SMS clicks
- 24 hours for push opens
However, you may find that you want to adjust these settings to better align with your customer behaviors or marketing strategies. The guide below provides a step-by-step walkthrough on adjusting your attribution settings for each channel.
Before you begin
Keep in mind that Klaviyo connects attribution to a customer's last interaction with your brand. Let's say the conversion window for SMS is 24 hours, while the conversion window for email is 5 days. If a customer interacts with both within the first day (e.g., first email, then the SMS message), we attribute the conversion to the last message they interacted with (i.e., the SMS message) within the open attribution or lookback window.
Read our message attribution guide to understand how Klaviyo’s message attribution model works in more detail.
Adjusting the attribution windows
- Click on the account menu in the lower left of your account.
- Choose Settings from the menu.
- Navigate to Attribution.
- In the Attribution windows section, select the checkboxes next to the interactions you want to track. You can see the available touchpoints for a channel by expanding it.
If you do not select a channel checkbox, Klaviyo will exclude this particular interaction from counting towards attribution.
- Optional: if you do not need to make changes to the Time frame selections, select Save.
- Optional: if you want to adjust the Time frame values, use the picker to add or subtract.
For any channels that have more than one option (i.e., SMS or email), it is advised to choose options that do not potentially skew your attribution data and marketing strategies. For example, selecting a longer email open window instead of clicks may introduce a bias towards opens, which may not be conclusive indicators of conversions.
- Optional: if you want to further adjust the Time frame measurement, open the Days dropdown and adjust to Hours where needed. Note that the max option for days is 90 and 720 for hours.
- Optional: select the Compare model button to preview your changes and how they may adjust your attributed performance tracking. Learn more in the section below about using the Model comparison tool.
- Once you are done with your changes, select Save.
It can take up to 1 hour for your settings to be applied.
Adjusting the tracking of machine opens or bot clicks
You can also remove machine opens or bot clicks from your attribution to ensure more accurate tracking.
If you remove bot clicks on the Attribution page, they will be excluded from conversions moving forward. If, at a later point in time, you decide to update your attribution settings and include bot clicks, they will be included in conversions moving forward from that point.
Additionally, for reporting purposes, if you remove bot clicks they will be excluded from data back to January 1st, 2022.
- In the Tracking and reporting data section, select the checkboxes next to the machine interactions you want to remove from attribution or reporting. You can choose from the following options:
-
Bot clicks email interactions
Remove email bot clicks from your reporting and attribution. These include clicks made by third-party security software, certain inbox providers, etc. This will be turned on by default for all new accounts created after 8/27/2024. -
Bot click SMS interactions
Remove SMS bot clicks from your reporting and attribution. These include clicks made by third-party security software, certain mobile carriers, etc. This will be turned on by default for all new accounts created after 8/27/2024. -
Apple Privacy Protection opens
Remove Apple Privacy Protection (MPP) opens from your attribution. Note that this does not include removal from reporting.
-
Bot clicks email interactions
If you are an existing account prior to 8/27/24 and have already chosen to remove bot clicks from your email settings, those will apply to reporting only. The new options on the Attribution page will remove them from both reporting and attribution at the same time. It is recommended that you select the options on this Attribution page to apply them to both.
- Optional: select the Compare model button to preview your changes and how they may adjust your attributed performance tracking. Learn more in the section below about using the Model comparison tool.
- Once you are done with your changes, select Save.
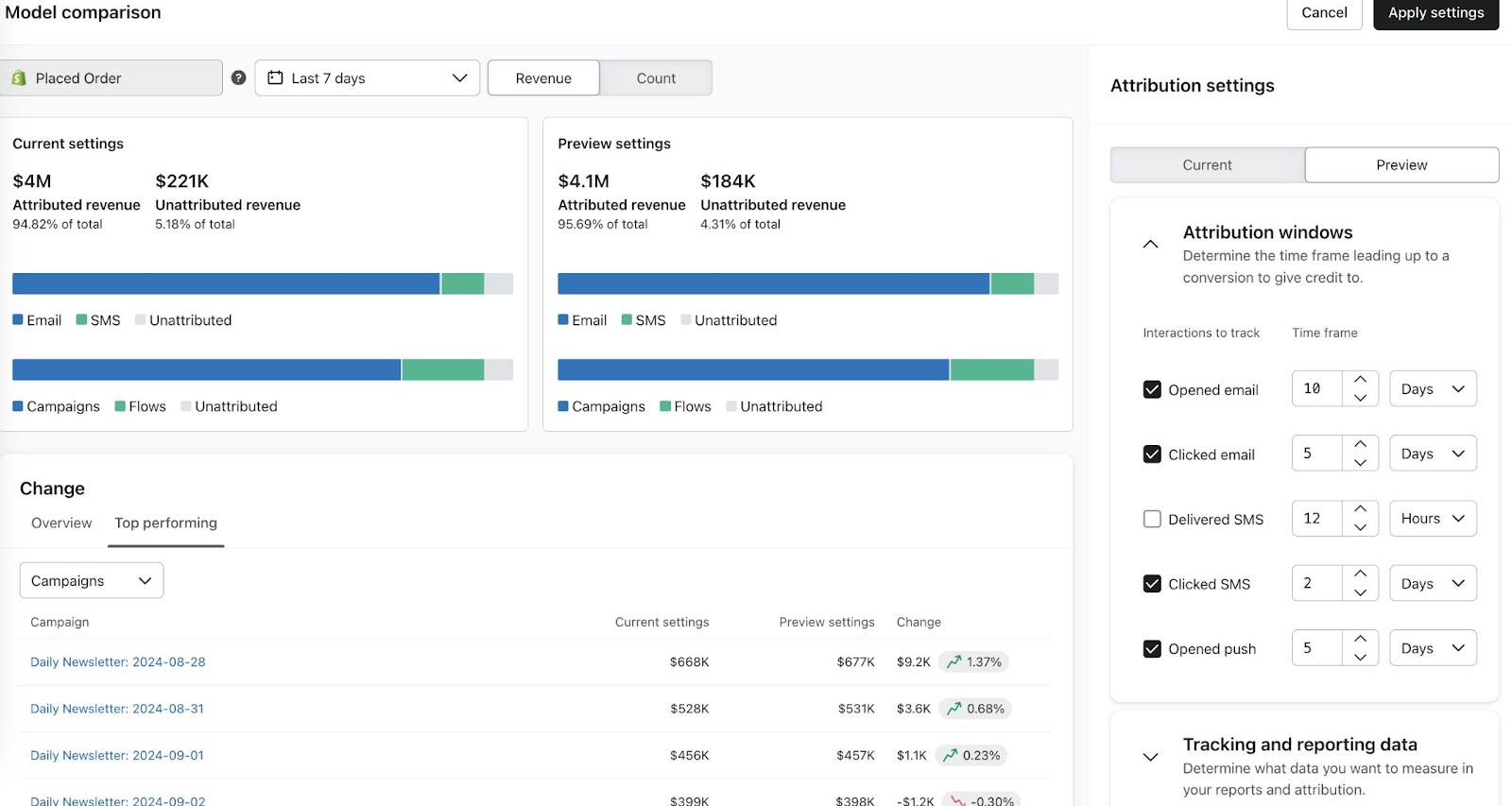
Using the Model comparison tool
The Model comparison tool provides options for previewing potential changes to your attribution and bot click settings and how these will affect your performance reporting. This tool helps ensure any changes you make to your settings align with your brand’s measurement needs.
The Model comparison tool provides a snapshot of your performance tracking data based on a message's sent date. However, given this preview is reflective of that point in time, these may not match what your actual reporting shows.
The Model comparison tool will use the set or custom mapped metric for revenue.
- As noted in the sections above, once you have completed any changes to your attribution or bot clicks settings, select Compare model.
- In the Attribution settings panel on the right, you will see your current attribution window and bot clicks settings by default. To experiment with adjustments to any of these settings, click on the Preview tab.
- Adjust any of your attribution or bot click settings as necessary. Once you adjust anything, you will see the following sections of the tool update and show you a preview:
-
Preview settings section
Review how your Klaviyo attributed and other non-attributed revenue adjusts across each marketing channel. Compare this section to the Current settings section on the left to see how your performance changes when you adjust your settings. -
Change section
In the Overview tab, review how your attributed, unattributed, and specific channel revenue performance changes depending on your chosen Current vs. Preview settings. In the last column, you will see a percentage change indicating how these settings adjusted your performance tracking overall.
In the Top performing tab, click on the Campaigns dropdown to toggle between your top performing sent campaigns (email, SMS, or push) or flows and how performance changes depending on your settings. In the last column, you will see a percentage change indicating how these settings adjusted your tracking per campaign or flow.
-
Preview settings section
- Optional: click on the timeframe dropdown to adjust the preview's timeframe.
7 days is the default timeframe. Additionally, the max window for a custom number of days is 31.
- Optional: select theCount option to review data by total counts instead of revenue.
- Once you finish adjusting your attribution or bot click settings, select Apply settings.
By choosing Apply settings, your attribution and bot clicks settings will update to match what you selected in your Preview settings section. Click this button only when you are satisfied with your settings. Additionally, note that any changes to attribution will apply to both historical and future conversions.
Transactional flow messages in attribution
By default, transactional messages sent through flows are considered attributable events by Klaviyo's attribution model. You can exclude transactional messages from being included in attribution by updating your attribution settings.
Updating this setting will trigger a recalculation of attribution.
- Click on the account menu in the lower left of your account.
- Choose Settings from the menu.
- Navigate to the Attribution tab.
- On the card labeled Tracking and reporting data, select the checkbox for Exclude transactional messages from attribution data.
View historical attribution changes
You can use Klaviyo’s attribution settings history to see a timeline of changes made to your attribution settings. This enables you to understand what changes were made to your account’s attribution settings, when the changes occurred, and who made the change.
To access a timeline of historical attribution changes, take the following steps:
- Open the account menu in the lower-left corner of Klaviyo and select Settings.
- Select the Attribution tab.
- Select the historical changes icon next to the Compare models button.
Learn more about viewing historical attribution changes in Klaviyo.
Attribution model updates
Klaviyo’s new attribution model will recalculate historical data after attribution settings in account are updated, so past and future data remains consistent. Additionally, the new model will update attribution within 3 hours, instead of instantly.
When implemented, historical data may update and reflect the newest attribution model even if you never changed your attribution settings.
Klaviyo's new attribution model is enabled by default on all accounts.
Window for calculating attribution
Klaviyo’s new model will update attribution within 3 hours, instead of instantly. This may cause a delay of up to 3 hours to get attribution for an event. However, this change, along with the recalculation of historical data, will refine attribution to account for situations such as:
- Klaviyo receives a purchase event with the same recorded timestamp as an email click event. In the old model, this would not attribute the purchase event to Klaviyo. With the new model, Klaviyo reviews the timestamp of when the the event actually occurred instead of the time the event was recorded, as there can be delays between occurrence and receipt of events in Klaviyo. This enables the correct attribution of the purchase to the email click if the purchase was actually made after the email click.
- A mobile app sends data incrementally and Klaviyo receives a push open event later than when the customer took the action. In the old model, a delayed push event would miss the attribution window for an event. In the new model, if the push event comes in within 3 hours, it will be attributed in Klaviyo and API reporting, and if it comes in later, it will be attributed in Klaviyo.
Recalculating historical data
After updating your attribution settings, Klaviyo will recalculate historical data on your account so your past and future data remains consistent. In other words, your past and future data will be calculated using the same attribution and tracking settings you have chosen. For example, if you change your attribution settings from a 5 day email open window to 3 days, your account's past attributions will be updated so reporting is consistent and historical data reflects the 3 day window you selected as well.
It may take up to 36 hours for your historical data reporting to reflect your latest attribution or tracking settings. Depending on what you choose for attribution and tracking settings, there could also be large changes reflected in your historical data. To review any shifts in your data before recalculating, it is advised to preview your changes using the model comparison tool.
Additional resources
Understanding updates to attribution data
Understanding message attribution
Understanding conversion tracking
Comments
0 comments
Please sign in to leave a comment.